Stablecoin USDT dosáhl rekordní tržní kapitalizace 120 miliard USD. Je to signál nové vlny růstu kryptoměn?

Největší světový stablecoin USDT, emitovaný a spravovaný společností Tether, dosáhl 20. října rekordní tržní kapitalizace 120 miliard USD. Jde o signál nového růstového trendu na kryptoměnovém trhu? Zvýšená nabídka stablecoinů bývá předzvěstí investic do rizikovějších digitálních mincí. Býci si slibují, že by mohla skončit i zhruba sedmiměsíční stagnace cen bitcoinu a etheru.
Téma největšího stablecoinu probereme ve dvou textech. V této první se podíváme na slovníček základních pojmů, aktuální situaci a možný vliv USDT na bitcoin. V druhé části se podrobněji zaměříme na samotnou společnost Tether, která patří k nejziskovějším subjektům v kryptoměnovém světě.
Slovník pojmů jako rozcvička
Stablecoin je kryptoměna, jejíž hodnota je navázána na stabilní aktiva, například tradiční měny (v případě USDT americký dolar) nebo komodity. Díky tomu si zachovává relativně stálou hodnotu, což jej odlišuje od volatilních kryptoměn.
Jednou z výhod stablecoinů je snadnější přesun peněz přes hranice. Na druhý konec světa lze takto poslat libovolný objem peněz, aniž bychom k tomu potřebovali prostředníka, který transakci obvykle pozdrží a mnohdy si naúčtuje nehorázné poplatky.
Způsobů použití je ale více. Stablecoiny jsou také důležitým zdrojem likvidity na kryptoměnových burzách. Lidé v zemích s extrémně vysokou inflací se k nim stále častěji uchylují jako k prostředku ochrany svých úspor. A mohli bychom pokračovat.
V souvislosti s těmito kryptoměnami se často používá termín minting, který v principu odpovídá slovu emise. Minting USDT nastává, když společnost Tether vydává nové tokeny na blockchainu, které jsou kryty odpovídajícími rezervami v amerických dolarech. Tento proces je obdobný emisi peněz v tradičním finančním systému, protože při něm vznikají nové jednotky USDT, které jsou poté uvedeny do oběhu.
USDT na rekordu
Tether je bez debaty dominantním hráčem na trhu stablecoinů, jeho "dítě" je dokonce třetí největší kryptoměnou vůbec. Společnost před pár dny překonala významný milník, když USDT dosáhl zatím rekordní tržní kapitalizace 120 miliard USD.
Událost vzbudila v kryptoměnové komunitě značný zájem, protože stablecoiny jsou považovány za hlavní mosty mezi tradičními fiat měnami a digitálními aktivy. Nárůst jejich nabídky bývá často považován za signál nadcházejícího býčího trendu na širším kryptoměnovém trhu.
Stablecoiny často slouží investorům jako "bezpečný přístav" (v rámci této třídy aktiv) v období vyšší volatility. Jakmile se trh začne stabilizovat a býci začínají mít navrch, investoři peníze ze stablecoinů přesouvají do rizikovějších digitálních mincí, například bitcoinu či etheru (spekulanti pak do výrazně rizikovějších altcoinů).
Podobný jev jsme mohli pozorovat letos v létě, kdy Tether vyprodukoval 1,3 miliardy USDT za pět dnů poté, co cena bitcoinu 5. srpna dosáhla lokálního minima zhruba 49 500 USD. To byl již citelný úprk do bezpečí, nicméně do 9. srpna tento objem peněz pomohl trhu s bitcoinem k 21% odrazu zpět nad 60 000 USD.
Může USDT "nakopnout" trh s bitcoinem?
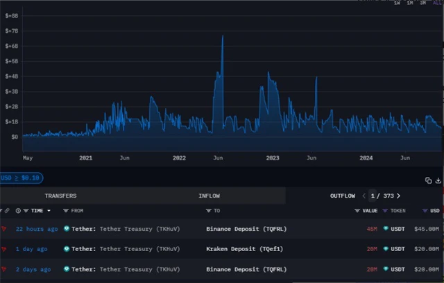
Býci očekávají, že rostoucí nabídka stablecoinů Tetheru by mohla podpořit takzvanou UPtober rally, protože říjen bývá pro bitcoin historicky příznivý. Aktuální toky USDT ukazují, že jejich značná část byla na přelomu minulého a tohoto týdne odeslána na největší centralizované burzy, což naznačuje rostoucí nákupní tlak ze strany investorů.
Takzvané Tether's treasury flows se týkají pohybu USDT mezi interními účty společnosti Tether a kryptoburzami. Když Tether vytváří nové tokeny a ty často směřují na velké burzy (Binance, Kraken), signalizuje to zvýšenou tržní aktivitu, protože investoři stablecoiny využívají k nákupu kryptoměn. Absence toku stablecoinů naopak může naznačovat nižší aktivitu nebo zpomalení trhu.
Údaje společnosti Arkham Intelligence ukazují, že na přelomu minulého a tohoto týdne poslal Tether na Binance stablecoiny v hodnotě přes 66 milionů USD a na burzu Kraken v objemu přes 20 milionů USD.
Další zelený říjen a listopad?
Říjen je historicky druhým nejlepším měsícem pro bitcoin. Průměrné zhodnocení v tomto měsíci dosahuje asi 21 %. Lepší výsledky vykazuje pouze listopad, kdy bitcoin v průměru (jakkoli je ošemetné sázet na průměry v tak krátké historii) zaznamenává růst přes 46 %.
Například v roce 2020 se cena bitcoinu v říjnu zvýšila o více než 27 %. V listopadu pak pokračoval růst ještě silněji (+43 %). Tento trend vyústil v šestiměsíční rally, která trvala až do března 2021. I když to na to letos zatím úplně nevypadá, historická statistika je říjnu a listopadu nakloněná. Hodnoťme tedy až za pár týdnů.
V navazujícím textu se zaměříme mimo jiné na to, jak dlouho již USDT existuje, kolik má uživatelů a proč je společnost Tether (ve které pracuje zhruba 50 lidí) ziskovější než BlackRock.
Zdroj: Cointelegraph, Tether.to
Aktuality
